ГОСТы сталей. ГОСТ 23046-78
ГОСТ 23046-78
Группа В09
ГОСУДАРСТВЕННЫЙ СТАНДАРТ СОЮЗА ССР
СОЕДИНЕНИЯ ПАЯНЫЕ
Метод испытаний на удар
Brazing and soldering joints.
Method of impact tests
ОКСТУ 0072*
______________
* Введено дополнительно, Изм. N 1.
Срок действия с 01.07.1979
до 01.07.1984*
_______________________________
* Ограничение срока действия снято
постановлением Госстандарта СССР
от 13.12.88 N 4051 (ИУС N 3, 1989 год). -
Примечание изготовителя базы данных.
РАЗРАБОТАН Государственным комитетом стандартов Совета Министров СССР*
Министерством высшего и среднего специального образования СССР*
ИСПОЛНИТЕЛИ*
д-р техн. наук, проф. С.В.Лашко, канд. техн. наук Н.Н.Сирченко, д-р техн. наук, проф. В.А.Винокуров (руководители темы), Н.А.Лебедева, В.П.Ильин*
ВНЕСЕН Государственным комитетом стандартов Совета Министров СССР*
Член Госстандарта Н.П.Морозов*
УТВЕРЖДЕН И ВВЕДЕН В ДЕЙСТВИЕ Постановлением Государственного комитета стандартов Совета Министров СССР от 31 марта 1978 г. N 913*
________________
* Информационные данные приведены из официального издания, М.: Издательство стандартов, 1978. - Примечание изготовителя базы данных.
ПЕРЕИЗДАНИЕ. Июнь 1979 г.
ВНЕСЕНО Изменение N 1, утвержденное и введенное в действие Постановлением Государственного комитета СССР по стандартам от 17.12.83 N 6195 с 01.01.85
Изменение N 1 внесено изготовителем базы данных по тексту ИУС N 3, 1984 год
Настоящий стандарт распространяется на паяные соединения из металлов и сплавов, которые подвергаются ударным нагрузкам, и устанавливает метод испытаний для определения относительной работы разрушения.
Испытания проводят при определении качества паяных соединений, пригодности способов, режимов и материалов, применяемых при пайке.
1. ТРЕБОВАНИЯ К ОБРАЗЦАМ
1. ТРЕБОВАНИЯ К ОБРАЗЦАМ*
____________
* Наименование раздела. Измененная редакция, Изм. N 1.
1.1. Для испытания на ударный изгиб применяют образцы типов I-III, на ударный срез - типа IV.
1.2. Форма и размеры образцов для испытаний должны соответствовать указанным на черт.1-4.
Тип I

________________
* Размер для справок.
1 - прокладка. Толщина паяемого материала 3-6 мм. Ширина нахлестки
.
.
Черт.1
Тип II

Примечание. Выбор вида концентратора - по ГОСТ 9454-78.
Черт.2
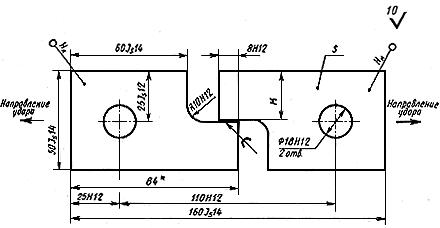
Тип III

а

8-10 мм.
б
Черт.3
Тип IV

________________
* Размер для справок.
Толщина образца 8-10 мм.
, где - толщина паяного шва.
Черт.4
(Измененная редакция, Изм. N 1).
2. ПОДГОТОВКА К ИСПЫТАНИЯМ
2.1. Образцы для испытаний следует изготовлять из спаянных для этой цели заготовок или из контролируемого соединения.
2.2. Рекомендуется брать длину заготовки, обеспечивающую вырезку не менее пяти образцов типа I-III.
2.3. Вырезку заготовок для образцов необходимо производить механическим способом. Допускается применять другие способы резки, при этом должен быть предусмотрен припуск, обеспечивающий удаление зоны термического влияния или наклепа.
2.4. При пайке заготовок марка паяемого материала, подготовка поверхности, припой, среда или флюс, зазор между паяемыми заготовками, способ и режим пайки должны быть такими, как в разрабатываемом технологическом процессе.
2.5. Величину зазора при пайке рекомендуется обеспечивать с помощью соответствующих приспособлений. Допускается обеспечивать зазор с помощью прокладок.
Прокладки рекомендуется изготовлять из паяемого материала. Участок паяного шва с прокладками должен быть удален в процессе изготовления образцов.
2.6. Правка и рихтовка паяных заготовок не допускаются.
2.7. Надрез на паяных образцах должен быть выполнен в соответствии с требованиями ГОСТ 9454-78 (СТ СЭВ 472-77, СТ СЭВ 473-77).
2.8. Образцы из паяных заготовок или контролируемого соединения должны изготовляться на металлорежущих станках или с помощью анодно-механической резки. Заусенцы на гранях образцов должны быть удалены легкой запиловкой с радиусом скругления не более 1 мм.
2.9. При изготовлении образцов типов I и IV следует обеспечивать радиус галтели не более 0,3 мм. Допускается механическая обработка галтели.
2.10. Перед испытаниями следует измерить с точностью до 0,1 мм длину и ширину шва образцов, паяных внахлестку и встык, а также длину шва образцов, паяных вскос. Ширину шва образцов, паяных вскос, следует вычислять по результатам измерения линейных размеров образцов, округляя значения до 0,1 мм.
По полученным результатам вычисляют площадь паяного шва, округляя значения до 0,5 мм.
При вычислении площади паяного шва сечение галтели не учитывают.
2.9, 2.10. (Измененная редакция, Изм. N 1).
2.11. Каждый образец необходимо маркировать в местах, указанных на черт.1-4.
3. ТРЕБОВАНИЯ К ОБОРУДОВАНИЮ И АППАРАТУРЕ ДЛЯ ИСПЫТАНИЙ
3.1. Испытания паяных образцов следует проводить на маятниковых копрах по ГОСТ 10708-82.
3.2. Для испытания паяных образцов типа IV на ударный срез нож маятника заменяют ударным грузом, в котором крепят образец, а на станине копра устанавливают специальные упоры.
3.3. Форма и размеры упоров должны соответствовать указанным на черт.5.
3.4. Запас энергии маятника с ударным грузом должен соответствовать шкале копра при любом значении угла подъема маятника.
3.5. Место крепления паяного образца в ударном грузе должно быть определено с таким расчетом, чтобы ударный импульс был направлен по касательной к окружности, которую описывает центр удара маятника.
3.6. Расстояние от оси подвески маятника до центра удара () в миллиметрах вычисляют по формуле
,
где - момент инерции маятника относительно оси подвески, кг·мм
;
- масса маятника, кг;
- расстояние центра массы маятника от оси подвески, мм, вычисляемое по формуле
,
где ,
...
- масса элементов маятника, кг;
,
…
- расстояние центров массы элементов маятника от оси подвески, мм;
- число элементов маятника
.
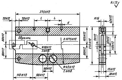
3.7. Форма и размеры ударного груза с запасом потенциальной энергии 200 Дж для копров МК30, а также МК30А, 2010 КМ-30, 2011 КМ-30 приведены в справочном приложении 1.
3.8. Требования к нагревательным и охлаждающим устройствам и аппаратуре - по ГОСТ 9454-78.
Левый упор | Правый упор |
| |
Материал - сталь марки Ст 40.
Черт.5
Раздел 3. (Измененная редакция, Изм. N 1).
4. ПРОВЕДЕНИЕ ИСПЫТАНИЙ
4.1. Проведение испытаний паяных образцов на ударный изгиб
4.1.1. Испытание на ударный изгиб следует проводить на образцах типов I-III (см. черт.1-3) при температуре 20±5 °С или при температурах от минус 100 до плюс 1000 °С в соответствии с требованиями технической документации на изделие.
4.1.2. Расстояние между опорами маятникового копра при испытании должно быть 40±0,5 мм.
4.1.3. Порядок проведения испытаний на ударный изгиб - по ГОСТ 9454-78.
(Измененная редакция, Изм. N 1).
4.1.4. Испытание образцов типа I рекомендуется проводить с прокладками, обеспечивающими перпендикулярность паяного шва плоскости движения маятника.
4.2. Проведение испытаний паяных образцов на ударный срез
4.2.1. Испытания на ударный срез следует проводить на образцах типа IV при температуре 20±5 °С или при температурах от минус 100 до плюс 20 °С в соответствии с требованиями технической документации на изделие.
4.2.2. Расстояние между опорами маятникового копра при испытании должно быть 45 мм.
4.2.3. Образец следует ввести в полость ударного груза до совмещения отверстий диаметром 18 мм в образце и стенках ударного груза и закрепить его фиксатором. Боек необходимо ввести в наружное отверстие образца и установить на выступы ударного груза. Форма и размеры фиксатора и бойка должны соответствовать указанным на черт.6. Длина фиксатора - 40 мм, длина бойка - 90 мм.

Материал - сталь марки 35Х, HRC 55-60.
Черт.6
Примечание. Регулировку отсчетного механизма копра необходимо проводить в соответствии с инструкцией по эксплуатации копра до установки бойка.
4.2.4. При проведении испытаний при пониженных температурах образцы перед установкой на копер должны быть переохлаждены. Степень переохлаждения и порядок проведения испытаний - по ГОСТ 9454-78.
Охлаждение образцов необходимо проводить вместе с фиксаторами и бойками.
(Измененная редакция, Изм. N 1).
4.2.5. Испытание паяных образцов следует проводить при одном ударе маятника.
4.3. Испытаниям следует подвергать не менее пяти образцов. Объем испытаний рекомендуется определять по ГОСТ 25.503-80*.
________________
* На территории Российской Федерации действует ГОСТ 25.503-97. Здесь и далее. - Примечание изготовителя базы данных.
(Измененная редакция, Изм. N 1).
5. ОБРАБОТКА РЕЗУЛЬТАТОВ
5.1. Относительную работу разрушения паяного образца () в Дж/мм
вычисляют по формуле
,
где - работа удара, затраченная на разрушение паяного образца, Дж.
- площадь паяного шва до испытания, мм
.
Вычисление производят с погрешностью не более 0,01 Дж/мм
.
5.2. Работу удара, затраченную на разрушение образца, определяют по шкале, градуированной непосредственно в джоулях.
Значение определяют с погрешностью не более 0,1 Дж.
5.3. За результат испытания принимают среднее арифметическое значение в Дж/мм
, вычисляемое по формуле
,
где ,
…
- относительная работа разрушения каждого образца, Дж/мм
;
- среднее арифметическое значение;
- число испытанных образцов.
5.4. При наличии отдельных результатов, резко отличающихся от вычисленного среднего значения, рекомендуется проводить проверку достоверности полученных результатов в соответствии с приложением 1 к ГОСТ 23047-78.
Статистическую обработку результатов испытаний рекомендуется проводить по ГОСТ 25.503-80.
5.1-5.4. (Измененная редакция, Изм. N 1).
5.5. Количество образцов для повторных испытаний должно соответствовать числу образцов, результаты испытаний которых признаны недостоверными.
5.6. Результаты испытания каждого образца следует заносить в протокол, форма которого приведена в обязательном приложении 2.
5.7. Не допускается сравнивать результаты испытаний образцов разных типоразмеров.
ПРИЛОЖЕНИЕ 1 (справочное). Ударный груз с запасом потенциальной энергии 200 Дж для маятникового копра МК30А
ПРИЛОЖЕНИЕ 1
Справочное

Материал - сталь марки Ст 45.
Размеры и
уточняют по планке подвески маятника.
(Измененная редакция, Изм. N 1).
ПРИЛОЖЕНИЕ 2 (обязательное). Форма протокола испытаний паяных соединений на удар
ПРИЛОЖЕНИЕ 2
Обязательное
ПРОТОКОЛ N ___________
испытаний паяных образцов типа __________________на удар на маятниковом копре___________
Но- | Марка или хими- | Среда или флюс | Марка или хими- | Способ пайки по меха- | Подго- | Темпе- | Время выдер- | Дав- | Вели- | Тол- | Пло- | Темпе- | Работа удара | Отно- | Среднее арифме- | Приме- |
_______________
* В графе "Примечание" указывают характер изломов образцов, дефекты, обнаруженные в паяном шве и зоне термического влияния, и прочее.
(Измененная редакция, Изм. N 1).
Электронный текст документа
подготовлен АО "Кодекс" и сверен по:
официальное издание
М.: Издательство стандартов, 1979
Редакция документа с учетом
изменений и дополнений
подготовлена АО "Кодекс"
Разместите заказ
сами сделают вам предложение

