ГОСТы сталей. ГОСТ 588-81
ГОСТ 588-81
Группа Г15
МЕЖГОСУДАРСТВЕННЫЙ СТАНДАРТ
ЦЕПИ ТЯГОВЫЕ ПЛАСТИНЧАТЫЕ
Технические условия
Pulling block chains. Specifications
ОКП 41 7320
Дата введения 1981-07-01
Постановлением Государственного комитета СССР по стандартам от 15.01.81 N 5 дата введения установлена 01.07.81
Ограничение срока действия снято Постановлением Госстандарта от 03.02.92 N 100
ВЗАМЕН ГОСТ 588-74
ИЗДАНИЕ (август 2002 г.) с Изменением N 1, утвержденным в декабре 1986 г. (ИУС 3-87)
Настоящий стандарт распространяется на тяговые пластинчатые втулочные, роликовые и катковые цепи, применяемые в подъемно-транспортных машинах и других механизмах.
Стандарт полностью соответствует СТ СЭВ 1011-78.
В стандарте учтены требования международных стандартов ИСО 1977-1* (разд.1) и ИСО 1977-3* (разд.2).
________________
* Доступ к международным и зарубежным документам, упомянутым в тексте, можно получить, обратившись в Службу поддержки пользователей. - Примечание изготовителя базы данных.
1. ТИПЫ, ИСПОЛНЕНИЯ, ОСНОВНЫЕ ПАРАМЕТРЫ И РАЗМЕРЫ ЦЕПЕЙ
1. ТИПЫ, ИСПОЛНЕНИЯ, ОСНОВНЫЕ ПАРАМЕТРЫ И РАЗМЕРЫ ЦЕПЕЙ
1.1. Стандарт устанавливает следующие типы тяговых пластинчатых цепей:
1 - втулочные;
2 - роликовые;
3 - катковые с гладкими катками с подшипниками скольжения;
4 - катковые с ребордами на катках с подшипниками скольжения.
1.2. По конструкции цепи каждого типа должны изготавливаться исполнений:
1 - неразборная цепь со сплошными валиками (индекс М);
2 - разборная цепь со сплошными валиками (индекс М);
3 - неразборная цепь с полыми валиками (индекс МС).
1.3. Для соединения отрезков неразборной цепи исполнений 1 и 3 должны применяться соединительные звенья в виде наружных звеньев с одной съемной пластиной.
1.4. Допускается в звеньях разборных цепей неразборное соединение валиков с одной пластиной (например, расклепкой).
1.5. Основные параметры и размеры цепей должны соответствовать черт.1-4 и табл.1.
Примечание. Черт.1-4 не определяют конструкцию цепей.
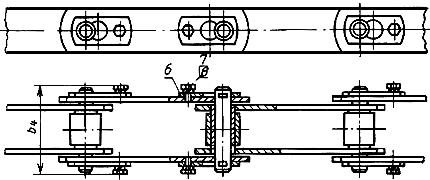
Тип 1
Исполнение 1

Исполнение 2

Исполнение 3

1 - валик;
2 - втулка; 3 - внутренняя пластина; 4 - наружная пластина; 5 - ригель; 6 - болт; 7 - шайба; 8 - полый валик
Черт.1
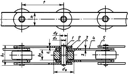
Тип 2
Исполнение 1

Исполнение 2

Исполнение 3

1 - валик;
2 - втулка; 3 - ролик; 4 - внутренняя пластина; 5 - наружная пластина; 6 - ригель; 7 - болт; 8 - шайба; 9 - полый валик
Черт.2
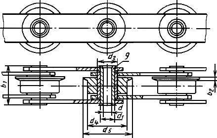
Тип 3
Исполнение 1

Исполнение 2

Исполнение 3

1 - валик; 2 - втулка; 3 - каток; 4 - внутренняя пластина; 5 - наружная пластина; 6 - ригель; 7 - болт; 8 - шайба; 9 - полый валик
Черт.3
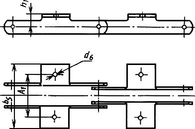
Тип 4
Исполнение 1

Исполнение 2

Исполнение 3

1 - валик; 2 - втулка; 3 - каток с ребордой; 4 - внутренняя пластина; 5 - наружная пластина; 6 - ригель; 7 - болт; 8 - шайба; 9 - полый валик
Черт.4
Таблица 1
Размеры, мм | ||||||||||||||
Номер | Разруша- | Шаг цепи, |
|
|
|
|
| |||||||
М20 | 20 (2000) | 40**-160 | 35 | 3,5 | 15 | 49 | - | 6,0 | 9 0 | 12,5 | 25 | 35 | 18 | 2,5 |
М28 | 28 (2800) | 57**-200 | 40 | 4,0 | 17 | 56 | - | 7,0 | 10,0 | 15,0 | 30 | 40 | 20 | 3,0 |
М40 | 40 (4000) | 63-250 | 45 | 4,5 | 19 | 63 | - | 8,5 | 12,5 | 18,0 | 36 | 45 | 25 | 3,5 |
М56 | 56 (5600) | 63**-250 | 52 | 5,0 | 23 | 72 | - | 10,0 | 15,0 | 21,0 | 42 | 55 | 30 | 4,0 |
М80 | 80 (8000) | 80-315 | 62 | 6,0 | 27 | 86 | - | 12,0 | 18,0 | 25,0 | 50 | 65 | 35 | 5,0 |
M112 | 112 (11200) | 80**-400 | 73 | 7,0 | 31 | 101 | - | 15,0 | 21,0 | 30,0 | 60 | 75 | 40 | 6,0 |
М160 | 160 (16000) | 100**-500 | 85 | 8,5 | 36 | 117 | - | 18,0 | 25,0 | 36,0 | 70 | 90 | 45 | 7,0 |
М224 | 224 (22400) | 125**-630 | 98 | 10,0 | 42 | 134 | - | 21,0 | 30,0 | 42,0 | 85 | 105 | 56 | 8,0 |
М315 | 315 (31500) | 160**-630 | 112 | 12,0 | 47 | 154 | - | 25,0 | 36,0 | 50,0 | 100 | 125 | 60 | 10,0 |
М450 | 450 (45000) | 200-800 | 135 | 14,0 | 55 | 185 | - | 30,0 | 42,0 | 60,0 | 120 | 150 | 70 | 12,0 |
М630 | 630 (63000) | 250-1000 | 154 | 16,0 | 65 | 214 | - | 36,0 | 50,0 | 70,0 | 140 | 175 | 85 | 14,0 |
М900 | 900 (90000) | 250**-1000 | 180 | 18,0 | 76 | 254 | - | 44,0 | 60,0 | 85,0 | 170 | 210 | 105 | 16,0 |
M1250 | 1250 (125000) | 315**-1000 | 230 | 22,0 | 90 | 310 | - | 50,0 | 71,0 | 100,0 | 200 | 250 | 120 | 20,0 |
M1800 | 1800 (180000) | 400-1000 | 260 | 24,0 | 110 | 370 | - | 60,0 | 85,0 | 118,0 | 236 | 276 | 150 | 22,0 |
МС28 | 28 (2800) | 63-160 | 42 | 4,5 | 17 | - | 8,3 | 13,0 | 17,5 | 22,5 | 36 | 45 | 26 | 3,0 |
МС56 | 56 (5600) | 80-250 | 48 | 5,0 | 23 | - | 10,3 | 15,5 | 21,0 | 27,0 | 50 | 65 | 36 | 4,0 |
MC112 | 112 (11200) | 100-315 | 67 | 7,0 | 31 | - | 14,3 | 22,0 | 29,0 | 38,0 | 70 | 90 | 51 | 6,0 |
MC224 | 224 (22400) | 160-500 | 90 | 10,0 | 42 | - | 20,3 | 31,0 | 41,0 | 53,0 | 100 | 125 | 72 | 8,0 |
________________
* Шаг цепи выбирают из ряда: 40, 50, 63, 80, 100, 125, 160, 200, 250, 315, 400, 500, 630, 800, 1000 мм.
** Применение шагов, отмеченных **, для катковых цепей не допускается.
1.6. Масса цепей без присоединительных элементов приведена в табл.2.
Таблица 2
Тип це- | Но- | Масса 1 м цепи, кг, не более, для шага цепи | ||||||||||||||
40 | 50 | 63 | 80 | 100 | 125 | 160 | 200 | 250 | 315 | 400 | 500 | 630 | 400 | 1000 | ||
1 | М20 | 1,26 | 1,14 | 1,05 | 0,96 | 0,93 | 0,88 | 0,85 | - | - | - | - | - | - | - | - |
М28 | - | 1,58 | 1,45 | 1,34 | 1,26 | 1,20 | 1,15 | 1,10 | - | - | - | - | - | - | - | |
М40 | - | - | 2,10 | 2,05 | 1,90 | 1,76 | 1,70 | 1,65 | 1,58 | - | - | - | - | - | - | |
М56 | - | - | 3,34 | 3,06 | 2,82 | 2,62 | 2,46 | 2,38 | 2,30 | - | - | - | - | - | - | |
М80 | - | - | - | 4,80 | 4,40 | 3,95 | 3,80 | 3,66 | 3,47 | 3,30 | - | - | - | - | - | |
М112 | - | - | - | 7,26 | 6,00 | 5,80 | 5,30 | 5,05 | 4,80 | 4,55 | 4,40 | - | - | - | - | |
М160 | - | - | - | - | 9,15 | 8,20 | 7,75 | 7,05 | 6,64 | 6,28 | 5,95 | 5,75 | - | - | - | |
М224 | - | - | - | - | - | 12,70 | 11,40 | 10,70 | 9,80 | 9,28 | 8,76 | 8,45 | 8,00 | - | - | |
М315 | - | - | - | - | - | - | 15,90 | 15,60 | 13,60 | 12,60 | 12,00 | 11,47 | 10,89 | - | - | |
М450 | - | - | - | - | - | - | - | 21,60 | 20,00 | 18,60 | 17,20 | 16,80 | 15,78 | 15,30 | - | |
М630 | - | - | - | - | - | - | - | - | 29,50 | 27,60 | 25,80 | 24,60 | 23,00 | 22,20 | 21,50 | |
М900 | - | - | - | - | - | - | - | - | 44,50 | 41,60 | 37,65 | 35,35 | 33,65 | 32,00 | 30,75 | |
M1250 | - | - | - | - | - | - | - | - | - | 61,20 | 57,10 | 52,90 | 50,60 | 48,00 | 46,00 | |
M1800 | - | - | - | - | - | - | - | - | - | - | 74,20 | 78,40 | 73,10 | 68,50 | 66,10 | |
МС28 | - | - | 2,26 | 2,05 | 1,88 | 1,74 | 1,62 | - | - | - | - | - | - | - | - | |
МС56 | - | - | - | 4,19 | 3,80 | 3,49 | 3,22 | 3,04 | 2,88 | - | - | - | - | - | - | |
MC112 | - | - | - | - | 9,09 | 8,22 | 7,44 | 6,89 | 6,46 | 6,10 | - | - | - | - | - | |
МС224 | - | - | - | - | - | - | 16,92 | 15,43 | 14,22 | 13,23 | 12,42 | 11,81 | - | - | - | |
2 | М20 | 1,42 | 1,27 | 1,16 | 1,04 | 1,00 | 0,93 | 0,80 | - | - | - | - | - | - | - | - |
М28 | - | 1,84 | 1,64 | 1,50 | 1,40 | 1,30 | 1,22 | 1,16 | - | - | - | - | - | - | - | |
М40 | - | - | 2,38 | 2,28 | 2,10 | 2,00 | 1,82 | 1,75 | 1,70 | - | - | - | - | - | - | |
М56 | - | - | 3,23 | 3,45 | 3,15 | 2,85 | 2,65 | 2,55 | 3,37 | - | - | - | - | - | - | |
М80 | - | - | - | 5,40 | 4,90 | 4,35 | 4,10 | 3,90 | 3,67 | 3,46 | - | - | - | - | - | |
M112 | - | - | - | 8,40 | 6,40 | 6,10 | 5,90 | 5,46 | 5,15 | 4,80 | 4,65 | - | - | - | - | |
М160 | - | - | - | - | 10,60 | 9,35 | 8,70 | 7,80 | 7,25 | 6,75 | 6,30 | 6,05 | - | - | - | |
М224 | - | - | - | - | - | 14,30 | 12,70 | 11,70 | 10,60 | 9,95 | 9,27 | 8,86 | 8,20 | - | - | |
М315 | - | - | - | - | - | - | 18,10 | 16,40 | 15,00 | 13,70 | 12,90 | 12,17 | 11,53 | - | - | |
М450 | - | - | - | - | - | - | - | 24,80 | 22,40 | 20,60 | 18,70 | 18,00 | 16,77 | 15,98 | - | |
М630 | - | - | - | - | - | - | - | - | 33,30 | 30,65 | 28,20 | 26,40 | 24,60 | 23,40 | 22,50 | |
М900 | - | - | - | - | - | - | - | - | 51,30 | 46,90 | 41,90 | 38,75 | 36,40 | 34,00 | 32,50 | |
M1250 | - | - | - | - | - | - | - | - | - | 69,90 | 64,00 | 58,40 | 55,00 | 54,40 | 48,60 | |
M1800 | - | - | - | - | - | - | - | - | - | - | 88,40 | 86,20 | 81,00 | 74,70 | 71,10 | |
МС28 | - | - | 2,56 | 2,29 | 2,07 | 1,89 | 1,74 | - | - | - | - | - | - | - | - | |
МС56 | - | - | - | 4,65 | 4,18 | 3,79 | 3,45 | 3,23 | 3,03 | - | - | - | - | - | - | |
MC112 | - | - | - | - | 10,20 | 9,11 | 8,13 | 7,45 | 6,90 | 6,45 | - | - | - | - | - | |
MC224 | - | - | - | - | - | - | 18,70 | 16,85 | 15,36 | 14,13 | 13,13 | 12,38 | - | - | - | |
3 | М20 | - | 1,80 | 1,58 | 1,37 | 1,26 | 1,15 | 1,05 | - | - | - | - | - | - | - | - |
М28 | - | - | 2,44 | 2,22 | 1,89 | 1,70 | 1,55 | 1,40 | - | - | - | - | - | - | - | |
М40 | - | - | 3,47 | 3,14 | 2,78 | 2,47 | 2,25 | 2,05 | 1,95 | - | - | - | - | - | - | |
М56 | - | - | - | 4,90 | 4,30 | 3,80 | 3,38 | 3,15 | 2,85 | - | - | - | - | - | - | |
М80 | - | - | - | 8,05 | 7,00 | 6,05 | 5,38 | 4,96 | 4,50 | 4,10 | - | - | - | - | - | |
М112 | - | - | - | - | 10,00 | 9,32 | 8,12 | 7,24 | 6,58 | 5,95 | 5,50 | - | - | - | - | |
M160 | - | - | - | - | - | 13,65 | 12,00 | 10,48 | 9,38 | 8,45 | 7,65 | 7,12 | - | - | - | |
М224 | - | - | - | - | - | - | 18,80 | 16,60 | 14,50 | 13,00 | 11,70 | 10,62 | 9,82 | - | - | |
М315 | - | - | - | - | - | - | - | 23,78 | 20,90 | 18,40 | 16,56 | 15,12 | 13,88 | - | - | |
М450 | - | - | - | - | - | - | - | 37,15 | 32,35 | 28,45 | 24,90 | 22,98 | 20,77 | 19,18 | - | |
М630 | - | - | - | - | - | - | - | - | 49,20 | 43,20 | 38,10 | 34,40 | 29,90 | 28,40 | 26,40 | |
М900 | - | - | - | - | - | - | - | - | - | 67,90 | 59,35 | 52,15 | 47,50 | 42,80 | 39,50 | |
М1250 | - | - | - | - | - | - | - | - | - | - | 91,35 | 80,30 | 72,45 | 65,10 | 59,60 | |
М1800 | - | - | - | - | - | - | - | - | - | - | 132,00 | 124,80 | 110 | 97,50 | 89,30 | |
МС28 | - | - | 3,99 | 3,41 | 2,97 | 2,61 | 2,30 | - | - | - | - | - | - | - | - | |
МС56 | - | - | - | 7,99 | 6,84 | 5,92 | 5,12 | 4,56 | 4,09 | - | - | - | - | - | - | |
MC112 | - | - | - | - | 17,35 | 14,83 | 12,61 | 11,02 | 9,76 | 8,72 | - | - | - | - | - | |
МС224 | - | - | - | - | - | - | 31,39 | 27,00 | 23,48 | 20,57 | 18,20 | 16,44 | - | - | - | |
4 | М20 | - | 2,04 | 1,80 | 1,52 | 1,38 | 1,25 | 1,12 | - | - | - | - | - | - | - | - |
М28 | - | - | 2,45 | 2,35 | 2,05 | 1,85 | 1,65 | 1,50 | - | - | - | - | - | - | - | |
М40 | - | - | 3,80 | 3,40 | 3,00 | 2,60 | 2,38 | 2,18 | 2,15 | - | - | - | - | - | - | |
М56 | - | - | - | 5,38 | 4,68 | 4,10 | 3,60 | 3,30 | 3,10 | - | - | - | - | - | - | |
М80 | - | - | - | 8,80 | 7,00 | 6,50 | 5,78 | 5,26 | 4,75 | 4,38 | - | - | - | - | - | |
M112 | - | - | - | - | 10,80 | 10,00 | 8,00 | 7,55 | 6,88 | 6,17 | 5,70 | - | - | - | - | |
М160 | - | - | - | - | - | 13,80 | 12,10 | 10,60 | 9,45 | 8,50 | 7,70 | 7,15 | - | - | - | |
М224 | - | - | - | - | - | - | 19,60 | 17,10 | 15,00 | 13,40 | 12,00 | 11,05 | 10,75 | - | - | |
М315 | - | - | - | - | - | - | - | 25,70 | 22,50 | 19,70 | 17,60 | 16,00 | 14,50 | - | - | |
М450 | - | - | - | - | - | - | - | 40,40 | 34,00 | 30,50 | 26,60 | 24,30 | 21,70 | 20,00 | - | |
М630 | - | - | - | - | - | - | - | - | 53,30 | 46,50 | 40,60 | 36,40 | 32,50 | 29,60 | 27,45 | |
М900 | - | - | - | - | - | - | - | - | - | 74,20 | 63,40 | 56,00 | 50,00 | 44,80 | 41,00 | |
М1250 | - | - | - | - | - | - | - | - | - | - | 97,90 | 85,50 | 76,60 | 68,40 | 62,10 | |
М1800 | - | - | - | - | - | - | - | - | - | - | 138,60 | 130,00 | 114,10 | 100,70 | 91,90 | |
МС28 | - | - | 4,13 | 3,53 | 3,06 | 2,68 | 2,35 | - | - | - | - | - | - | - | - | |
МС56 | - | - | 8,32 | 7,11 | 6,13 | 5,29 | 4,69 | 4,20 | - | - | - | - | - | - | ||
MC112 | - | - | - | - | 18,07 | 15,40 | 13,05 | 11,38 | 10,05 | 8,95 | - | - | - | - | - | |
МС224 | - | - | - | - | - | - | 32,66 | 28,03 | 24,29 | 21,21 | 18,71 | 16,85 | - | - | - | |
2. ТИПЫ, ИСПОЛНЕНИЯ И ОСНОВНЫЕ РАЗМЕРЫ ПРИСОЕДИНИТЕЛЬНЫХ ЭЛЕМЕНТОВ
2.1. Для тяговых пластинчатых цепей устанавливаются следующие типы присоединительных элементов:
1.1 - специальные пластины с одним отверстием в полке;
1.2 - специальные пластины с двумя отверстиями в полке;
1.3 - специальные пластины с тремя отверстиями в полке;
2.1 - специальные пластины без полки с одним отверстием;
2.2 - специальные пластины без полки с двумя отверстиями;
2.3 - специальные пластины без полки с тремя отверстиями;
3 - удлиненные валики.
Примечание. В цепях неразборной конструкции исполнения 1 с присоединительными элементами типа 3 допускается их установка на звеньях разборной конструкции.
2.2. Устанавливаются четыре исполнения специальных пластин по межцентровому расстоянию отверстий:
0 - отсутствует (одно отверстие);
1 - наименьшее;
2 - среднее;
3 - наибольшее.
2.3. Для присоединительных элементов устанавливается следующее их расположение в цепи:
1 - одностороннее;
2 - двухстороннее.
2.4. Основные размеры присоединительных элементов должны соответствовать черт.5-7 и табл.3.
Тип 1.1

Тип 1.2

Тип 1.3

Черт.5
Тип 2.1

Тип 2.2

Тип 2.3

Черт.6
Тип 3

Черт.7
Таблица 3
Номер |
|
|
|
|
|
| Типы | |||||
1.2 и 2.2 | 1.2 и 2.2 | 1.3 и 2.3 | ||||||||||
Исполнения | ||||||||||||
1 | 2 | 3 | ||||||||||
|
|
| ||||||||||
М20 | 6,6 | 7 | 16 | 54 | 84 | 30 | 63 | 20 | 80 | 35 | 100 | 50 |
М28 | 9,0 | 8 | 20 | 64 | 100 | 34 | 80 | 25 | 100 | 40 | 125 | 65 |
М40 | 9,0 | 10 | 25 | 70 | 112 | 40 | 80 | 20 | 100 | 40 | 125 | 65 |
М56 | 11,0 | 12 | 30 | 88 | 140 | 49 | 100 | 25 | 125 | 50 | 160 | 85 |
М80 | 11,0 | 15 | 35 | 96 | 160 | 57 | 125 | 50 | 160 | 85 | 200 | 125 |
М112 | 14,0 | 18 | 40 | 110 | 184 | 67 | 125 | 35 | 160 | 65 | 200 | 100 |
M160 | 14,0 | 22 | 45 | 124 | 200 | 79 | 160 | 50 | 250 | 85 | 250 | 145 |
М224 | 18,0 | 25 | 55 | 140 | 228 | 94 | 200 | 65 | 250 | 125 | 315 | 190 |
М315 | 18,0 | 30 | 65 | 160 | 250 | 111 | 200 | 50 | 250 | 100 | 315 | 155 |
М450 | 18,0 | 35 | 75 | 180 | 280 | 129 | 250 | 85 | 315 | 155 | 400 | 240 |
М630 | 24,0 | - | 90 | 230 | 380 | - | 315 | 100 | 400 | 190 | 500 | 300 |
М900 | 30,0 | - | 110 | 280 | 480 | - | 315 | 65 | 400 | 155 | 500 | 240 |
________________
* Минимальный шаг цепи при расстоянии
между отверстиями.
Примечание. Чертежи приведены для указания основных размеров и не предопределяют конструкцию присоединительных элементов.
Допускается изготавливать специальные пластины с отверстиями некруглой формы.
(Измененная редакция, Изм. N 1).
2.5. Чередование присоединительных элементов устанавливается при заказе.
2.6. Допускается изготовление цепей со специальными пластинами и удлиненными валиками иных типов, исполнений и размеров.
Пример условного обозначения тяговой пластинчатой цепи М с разрушающей нагрузкой 112 кН (11200 кгс) типа 2 с шагом 100 мм исполнения 1:
Цепь M112-2-100-1 ГОСТ 588-81
То же, с шагом 200 мм с присоединительными элементами типа 1.3 исполнения 3 с односторонним их расположением (1) и чередованием через 3 шага:
Цепь M112-2-200-1-1.3-3-1-3 ГОСТ 588-81
То же, с шагом 100 с присоединительными элементами типа 1.1 исполнения 0, с односторонним их расположением (1) и чередованием через 3 шага:
Цепь М112-2-100-1-1.1-0-1-3 ГОСТ 588-81
То же, с присоединительными элементами типа 3 с односторонним их расположением и чередованием через 3 шага:
Цепь М112-2-100-1-3-1-3 ГОСТ 588-81
То же, с присоединительными элементами типа 1.2 (с размерами =31,5 и
=9), исполнения 1 (с размером
=30), с односторонним их расположением (1) (с полурасстоянием
, для наружных специальных пластин равным 50 и для внутренних равным 45) и чередованием через 3 шага:
Цепь М112-2-100-1-1 (=31,5)·2 (
=9)-1 (
=30)-1 (
=50/45)-3 ГОСТ 588-81
То же, с присоединительными элементами типа 2.1 (с прямоугольными отверстиями размером 9х31), исполнения 0, с двусторонним их расположением (2) и чередованием через 2 шага:
Цепь М112-2-100-1-2·1(9x31)-0-2-2 ГОСТ 588-81
То же, с присоединительными элементами типа 3 (с размером =15), с односторонним их расположением (с размером
=72) и чередованием через 4 шага:
Цепь M112-2-100-1-3 ( =15)-1 (
=72)-4 ГОСТ 588-81
Примечание. Для тяговых пластинчатых цепей со специальными пластинами, имеющими иную от установленной на черт.5 и 6 форму отверстий и присоединительные элементы с размерами, отличающимися от указанных в табл.3, после соответствующего условного обозначения типа, исполнения и расположения присоединительных элементов в скобках следует указывать обозначение размера и фактическое его значение.
(Измененная редакция, Изм. N 1).
3. ТЕХНИЧЕСКИЕ ТРЕБОВАНИЯ
3.1. Цепи должны изготавливаться в соответствии с требованиями настоящего стандарта по рабочим чертежам, утвержденным в установленном порядке.
Цепи должны изготавливаться отрезками. Длина отрезка устанавливается по заказу потребителя.
3.2. Выбор марок сталей для деталей цепей должен обеспечивать разрушающие нагрузки не менее указанных в табл.1.
3.3. Твердость деталей цепей на поверхности должна соответствовать указанной в табл.5. Твердость пластин регламентируется только для их концов на длине не менее ширины пластины.
Таблица 5
Деталь | Твердость, HRC | |
Цементированная | Нецементированная | |
Пластина | - | 30,2...31,0 |
Валик | 53,8...62,1 | 31,0...50,2 |
Втулка | 50,2...58,0 | - |
Ролик | 50,2...58,0 | 50,2...58,0* |
Каток | 50,2...58,0 | 32,2...39,9 |
________________
* Текст документа соответствует оригиналу. - Примечание изготовителя базы данных.
При применении для изготовителя валиков легированных сталей без цементации допускается увеличение твердости до 50,2...58,0 HRC.
Допускается изготовление катков из чугуна с твердостью поверхности не менее 35,3 HRC.
Общая толщина диффузионного слоя после химико-термической обработки деталей должна составлять 10-25% от толщины стенки втулки и ролика и не менее 4% от диаметра валика (эффективная толщина и переходная зона).
(Введен дополнительно, Изм. N 1).
3.4. Детали цепей не должны иметь окалин, трещин, заусенцев, вмятин, рисок, коррозии. Заделка трещин и раковин не допускается.
3.5. Собранная цепь должна иметь легкую (без заедания) подвижность в шарнирных соединениях.
3.6. Суммарный боковой зазор между наружными и внутренними пластинами собранных цепей не должен быть более указанного в табл.6.
Таблица 6
Номер цепи | Суммарный зазор, мм, не более |
М 20; М 28; МС 28 | 1,5 |
М 40; М 56; МС 56 | 2,5 |
М 80; М 112; МС 112 | 4,0 |
М 160; М 224; МС 224 | 5,0 |
М 315; М 450 | 6,0 |
М 630; М 900 | 7,0 |
М 1250; М 1800 | 8,0 |
3.7. Крутящие моменты при испытании на проворачивание валика (без лысок) и втулки (без лысок) в одной пластине и усилие выпрессовки одной втулки из пластины не должны быть ниже значений, указанных в табл.7.
Таблица 7
Номер цепи | Крутящий момент, кгс·м | Усилие выпрессовки втулки, кН (кгс) | |
Валик | Втулка | ||
М 20 | 0,6 | 0,45 | 1,3 (130) |
М 28; МС 28 | 1,1 | 0,8 | 2,0 (200) |
М 40 | 1,7 | 1,3 | 2,7 (270) |
М 56; МС 56 | 2,9 | 2,2 | 3,7 (370) |
М 80 | 4,0 | 3,0 | 5,3 (530) |
М 112; МС 112 | 4,3 | 3,2 | 8,0 (800) |
М 160 | 6,4 | 4,8 | 12,0 (1200) |
М 224; МС 224 | 9,5 | 7,1 | 15,0 (1500) |
М 315 | 14,3 | 10,7 | 22,0 (2200) |
М 450 | 22,0 | 16,5 | 32,0 (3200) |
М 630 | 33,0 | 24,8 | 44,0 (4400) |
М 900 | 50,0 | 37,5 | 62,0 (6200) |
М 1250 | 75,0 | 56,3 | 68,0 (6800) |
М 1800 | 110,0 | 82,5 | 116,0 (11600) |
3.8. Предельное отклонение длины измеряемого отрезка цепи от номинального значения должно быть только положительным и не превышать величины, указанной в табл.8.
Таблица 8
Шаг цепи, мм | Число звеньев в измеряемом отрезке | Предельное отклонение длины отрезка от номинала, % |
40...63 | 15 | 0,3 |
80…125 | 10 | 0,28 |
160...250 | 8 | 0,24 |
315...400 | 5 | 0,2 |
500...630 | 4 | 0,18 |
800...1000 | 3 | 0,16 |
3.9. Показатели надежности цепного контура единичной длины (10 звеньев) приведены в табл.9.
Таблица 9
Номер цепи | Средняя наработка до отказа, ч | Установленная безотказная наработка, ч |
М20 | 560 | 350 |
М28; МС28 | 540 | 330 |
М40; М56; МС56; М80 | 520 | 320 |
М112; МС112 | 540 | 330 |
М160 | 530 | 330 |
М224; МС224 | 510 | 320 |
М315; М450; М630; М900 | 500 | 310 |
M1250 | 490 | 300 |
M1800 | 480 | 300 |
Критерием отказа является увеличение длины измеряемого отрезка цепи с числом звеньев, указанным в табл.8, более 3%.
Примечание. Для цепного контура, состоящего из звеньев, показатели надежности увеличиваются в 0,1
раз.
(Введен дополнительно, Изм. N 1).
4. ПРИЕМКА
4.1. Для проверки соответствия цепей требованиям настоящего стандарта изготовитель должен проводить приемосдаточные и периодические испытания.
4.2. Приемосдаточным испытаниям подвергают каждую партию цепей на соответствие требованиям пп.1.5, 3.3-3.8.
4.3. Партия должна состоять не более чем из 500 цепей одного типоразмера. Для проведения испытаний от каждой партии цепей должно быть отобрано следующее минимальное количество образцов:
- на соответствие п.1.5 (разрушающая нагрузка) - один образец длиной не менее трех звеньев;
- на соответствие п.3.3 - 10 образцов каждого наименования деталей;
- на соответствие п.3.4 - вся партия;
- на соответствие п.3.5 - 5 цепей (по 4 шарнира);
- на соответствие п.3.6 - 5 цепей (по 20 шарниров);
- на соответствие п.3.7 - 1 цепь (у шарниров);
- на соответствие п.3.8 - 1 цепь (10 замеров).
4.4. Периодические испытания проводят один раз в два года в объеме требований настоящего стандарта.
4.5. По требованию потребителя изготовитель должен представить протоколы приемосдаточных и периодических испытаний по ГОСТ 15.001-88*.
________________
* На территории Российской Федерации действует ГОСТ Р 15.201-2000.
4.6. Если в процессе приемосдаточных и периодических испытаний хотя бы один из параметров цепей не будет соответствовать требованиям настоящего стандарта, проводят повторное испытание удвоенного количества образцов цепей. Результаты повторных испытаний являются окончательными и распространяются на всю партию.
4.7. Показатели надежности цепей контролируют по результатам эксплуатации по РД 50-204-87.
(Введен дополнительно, Изм. N 1).
5. МЕТОДЫ ИСПЫТАНИЙ
5.1. Твердость и общую толщину диффузионного слоя контролируют в процессе изготовления деталей.
5.2. Внешний осмотр проводят невооруженным глазом.
5.3. Проверку подвижности шарнирных соединений на соответствие требованиям п.3.5 проводят поворотом от руки звеньев, роликов и катков. При этом цепи должны лежать на горизонтальной плоскости.
5.4. Проверка суммарного бокового зазора между пластинами должна осуществляться в цепи, лежащей на горизонтальной плоскости, универсальным измерительным инструментом или специальным калибром. Величина зазора должна соответствовать требованиям п.3.6.
5.5. Проверку прочности соединения валиков и втулок с пластинами проводят на универсальных приспособлениях или специальных машинах. Крутящий момент и усилие выпрессовки должны соответствовать требованиям п.3.7.
5.6. Ддлину отрезка цепи измеряют при нагрузке, равной 2% разрушающей нагрузки согласно п.1.5 табл.1, при этом цепь должна лежать на горизонтальной плоскости. Длину отрезка измеряют штангенциркулем с погрешностью измерения в соответствии с ГОСТ 8.051-81. Испытание на разрыв проводят на универсальных разрывных машинах. Объемы проверок установлены в п.4.3.
6. МАРКИРОВКА, УПАКОВКА, ТРАНСПОРТИРОВАНИЕ И ХРАНЕНИЕ
6.1. Маркировка товарного знака или условного обозначения изготовителя должна быть нанесена клеймением не менее чем на 5% наружных пластин с внешней стороны. Размеры и место нанесения клейма устанавливаются рабочими чертежами.
6.2. Консервация готовых цепей по ГОСТ 9.014-78 должна обеспечивать стойкость против коррозии не менее 6 мес со дня консервации.
6.3. Цепи должны транспортироваться железнодорожным, водным и автотранспортом. При транспортировании цепи должны быть упакованы в дощатые ящики по ГОСТ 10198-91 и ГОСТ 2991-85, выложенные внутри упаковочной бумагой (битумированной или дегтевой по ГОСТ 515-77) или другим водонепроницаемым материалом.
Допускается, по согласованию с заказчиком, транспортирование цепей автотранспортом и в крытых вагонах без упаковки при условии предохранения их от коррозии, абразивного загрязнения и механических повреждений.
6.4. Каждая партия одного типоразмера должна сопровождаться документом, содержащим:
- товарный знак или условное обозначение изготовителя;
- обозначение цепи по настоящему стандарту;
- номер партии (согласно п.4.3);
- клеймо ОТК.
6.5. Цепи должны храниться под навесом или в закрытом помещении в условиях, исключающих их механические повреждение и коррозию.
7. ГАРАНТИИ ИЗГОТОВИТЕЛЯ
7.1. Изготовитель должен гарантировать соответствие цепей требованиям настоящего стандарта при условии соблюдения правил транспортирования, хранения и эксплуатации.
7.2. Гарантийный срок эксплуатации - 12 мес со дня ввода цепей в эксплуатацию.
Электронный текст документа
подготовлен ЗАО "Кодекс" и сверен по:
официальное издание
М.: ИПК Издательство стандартов, 2002
Разместите заказ
сами сделают вам предложение
